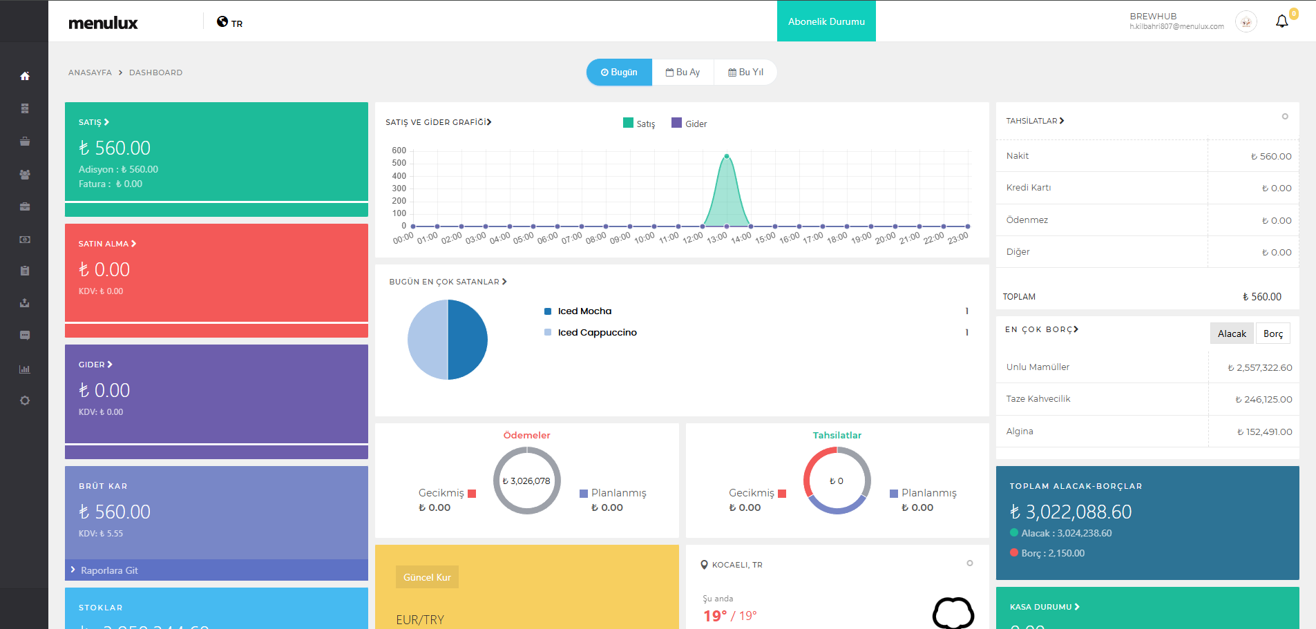
Kullanıcı bilgilerinizi girmenizin ardından sistem sizi işletme hesabınızı yönetmenizi sağlayacak uygulamanın ana sayfasına yönlendirir. Bu ekranda işletmenizin anlık durumunu özet olarak gösteren görsel grafikler, ilgili güne ait satış ve tahsilat verileriniz görüntülenir.
Ekranın üst kısmında soldan sağa; dil seçimi, abonelik durumu, giriş yaptığınız işletme ve kullanıcı bilgileri, en sağ kısmında ise devam eden işlemlerinizin bildirim olarak gösterimini sağlayan üst bar bulunur.
Ekranın sol kısmında ise amaçsal olarak bölümlenmiş bir yönetim menüsü bulunur. Bu menüyü kullanarak yönetmek istediğiniz bilgi ve içeriklerinize ulaşabilir, ilgili menüye dokunarak açılan web sayfasında gerekli ekleme ve güncellemeleri yapabilirsiniz.
Şekil 3. Menulux Portal Ana Sayfa Ekranı
Kullanıcının uygulama genelinde kullanmak istediği temel işlevler üst bardaki bölümde yer alır. Bunlar dil seçimi, abonelik durumu, kullanıcı giriş bilgileri ve bildirimlerdir.
Kullanıcı dil seçim simgesine dokunarak İngilizce, Almanca, Fransızca ve Türkçe olmak üzere kullanmak istediği dil seçimini yaparak Menulux Portal için geçerli dili belirler.
İşletme sözleşmesinin güncel durumu ve sözleşmenin bitiş tarihine kalan gün sayısı görüntülenmektedir.
Üst barda sağ kısımda giriş yapılan kullanıcı ve işletme bilgileri görüntülenir. Bu bilgilerin sağ tarafında işletme logosu yer almaktadır. Logonun bulunduğu alana tıklandığında oturum sonlandırma fonksiyonun gerçekleştiği çıkış butonu görüntülenebilir.
Üst barda işletmenin gerçekleştirdiği şubelere menü ve fiyat yayınlama ve kopyalama gibi uzun süren işlemlerin bildirimleri görüntülenmektedir.
Kullanıcı isteğine göre gizlenebilen veya sabit olarak görüntülenebilen, her sayfada bulunan ve kullanıcının ilgilendiği sayfalar arası geçiş yapmasını sağlayan bölümdür. Kullanıcı menüde ilgilendiği bölüme dokunarak açılan sayfada gerekli ekleme ve güncellemeleri yapabilir, raporları görüntüleyebilir.
Günlük toplam satış ve bir önceki gün baz alınarak yüzdelik olarak artış ve azalış oranı görüntülenmektedir.
Haftalık toplam satış ve bir önceki hafta baz alınarak yüzdelik olarak artış ve azalış oranı görüntülenmektedir.
Aylık satış ve bir önceki ay baz alınarak yüzdelik olarak artış ve azalış oranı görüntülenmektedir.
İşletme bilgileri baz alınarak işletmenin bulunduğu bölgeye ait güncel hava durumu bilgileri görüntülenmektedir.
Güncel döviz kuru bilgileri ve son kur bilgisi baz alınarak yüzdelik olarak artış ve azalış oranı görüntülenmektedir.
Günlük satışların adet bazlı günlere dağılmış grafiği görüntülenmektedir.
Günlük ödemesi alınan satışların tahsilat bazlı özeti ve bu tahsilatların toplamı görüntülenmektedir.
İşletmenin günlük en çok satılan ürünleri grafik üzerinde görüntülenmektedir.